CONSULTING SERVICE
- Budget creation
- Determining scope and required system performance specifications
- Proof Of Concept (POC)
FRONT END ENGINEERING DESIGN (FEED)
- Developing Network Architecture (Local Server, Cloud Based, etc.)
- Develop page flow
- Develop page layouts
- Develop alarming and alarm call out criteria and escalation policy
TURNKEY PROJECT EXECUTION
- Build out required pages
- Add required connectivity to get field data into SCADA system
- Validate SCADA data matches field data
- Test Alarm and call out functionality
- Rollout, change management and training
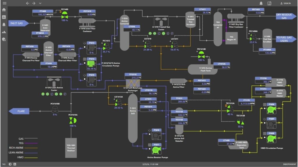
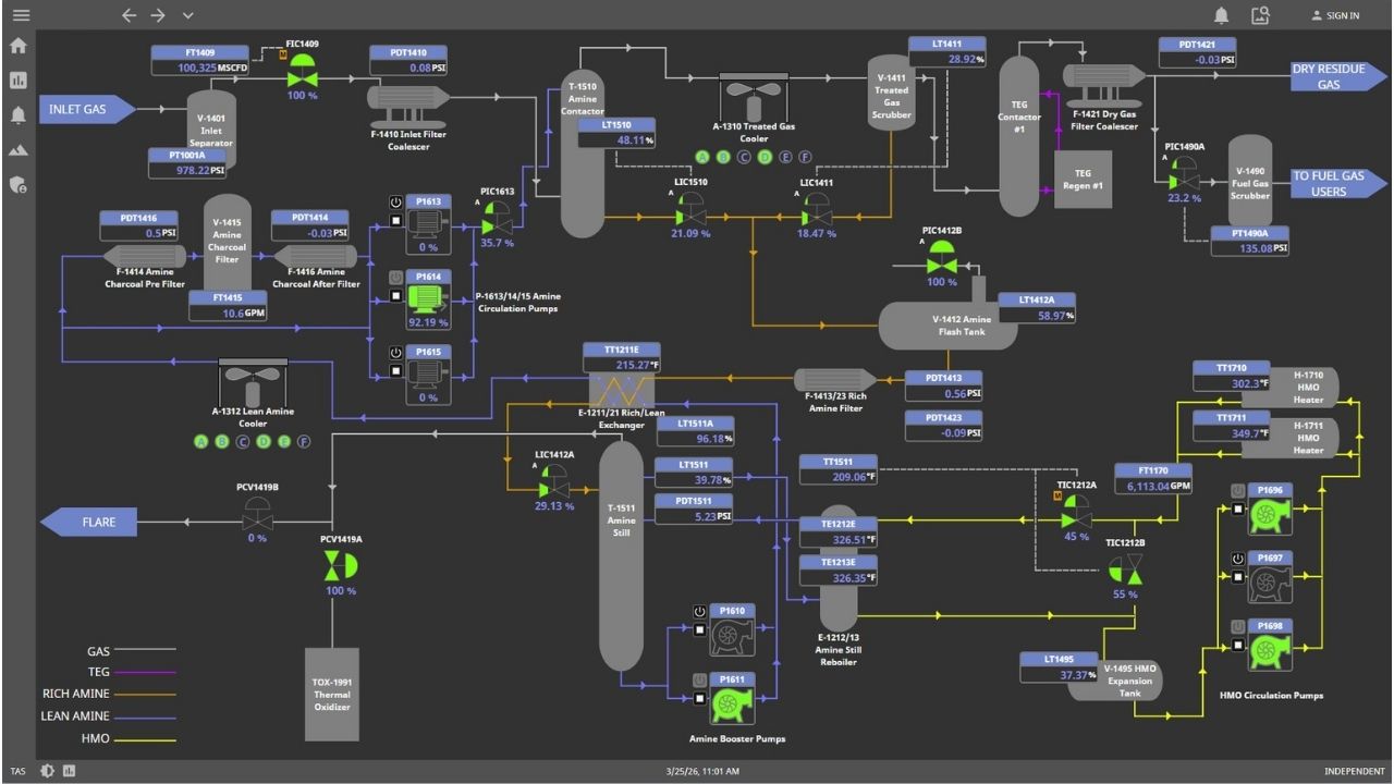
SCADA Case Studies
SCADA Systems in Action
Explore case studies that highlight how our SCADA systems improve visibility, streamline operations, and support smarter decision-making in the field.
We’re Programmed For This
Stay ahead of the competition with TAS’ next-generation SCADA systems, empowering you to make informed decisions with confidence.
Programming is our love language
From data acquisition to process control, TAS’ SCADA systems empower you to orchestrate your industrial symphony.
Navigate the complexities of industrial operations effortlessly with TAS’ intuitive SCADA systems at your fingertips.




















